Japan
サイト内の現在位置
IBM Observability by Instana APM - 機能詳細
機能一覧
アプリケーション性能管理
依存性マップ
物理サーバーや仮想サーバー、コンテナ環境ではワーカーノードにエージェントをインストールするだけで、監視対象に必要なセンサーを自動構成し、メトリクスの収集を開始します。
アプリケーション単位のマップをリアルタイムに作成し、データフローの表示やイベント発生状況のカラー表示によって、問題の発生箇所や影響箇所を可視化することが可能です。
詳細トレース
アプリケーションの呼び出し順序を視覚的に表示します。
ステータスコードやStack Trace、関連するエラー、インフラ情報を確認することができます。
イベント管理
インシデントの引き金になったイベントやインシデントに関連するイベントを時系列に表示し、インシデントを俯瞰的に確認することができます。
事前定義されたアルゴリズムによってトリガーとなったイベントを特定できるため、監視設定不要で監視運用を開始することが可能です。
インフラ監視
インフラストラクチャマップ
名前付きゾーン毎にグループ化されたインフラストラクチャのマップから、各ゾーンのシステム概要やエージェント数、稼働しているアプリケーションを確認することができます。
アプリケーションの状態をカラー表示し、問題の早期発見が可能です。
プラットフォームのリソース監視
コンテナプラットフォームにおけるクラスタ単位でCPUやメモリなどの利用状況を確認することができます。
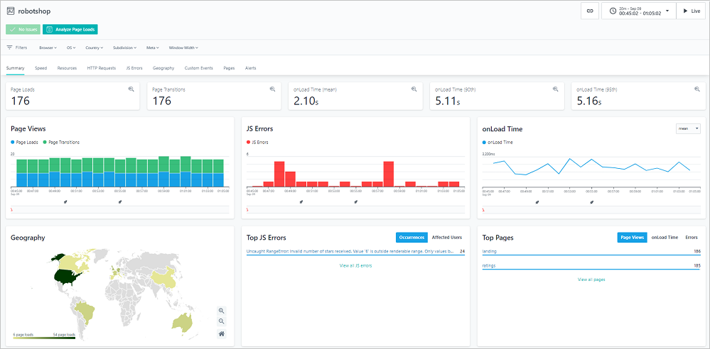
Webサイト監視(エンドユーザー監視/リアルユーザー監視)
エンドユーザーのWebブラウジングによるユーザ体験を把握することが可能です。
WebページのPage View数やロード時間、HTTPリクエストに対するステータスコード、エラー発生件数やエラーの影響を受けたユーザー数などを確認することができます。
カスタムダッシュボード
モニターしたい指標をあらかじめ登録しておくことで、状況を素早く把握することが可能です。
複数ユーザーによるグループで共有することが可能です。
サービスレベル指標(SLI)とサービスレベル目標(SLO)を定義し、サービスのパフォーマンスを可視化および分析することができます。


拡大して表示



